Data Retention Management
In the Administration section, you can find the Data Retention interface. This useful tool lets you monitor how many lines of data are stored in the CDP, where they're coming from, and how fast they're growing. More importantly, it lets you see the Data Retention Policy for each Schema that is sending data to the CDP. The Data Retention interface is accessible on accounts where the Customer Data Platform is unlocked.
The purpose of the Data Retention interface is three-fold:
- It provides you with full transparency of the amount of data that is stored in the CDP
- It provides you with the overview you need to focus on the data that is most valuable for fully utilizing your CDP
- It provides you with the overview you need to make sure you only store data about your users for the period of time you state in your privacy policy
Overview
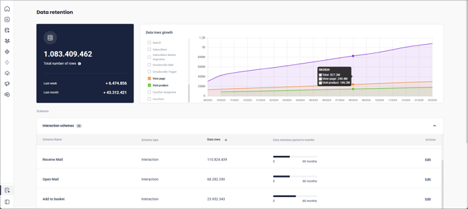
The Data Retention overview provides a selection of useful data that may be helpful in making decisions about Data Retention policy.

The upper-left field gives you the quick numbers - total number of stored rows, and the growth the last-week and last month. The graph on the right can display any of the individual schemas for easy comparison.
Below is the schema lists, sorted into two categories that can be individually collapsed or expanded - Interaction Schemas and Other Schemas. Interaction Schemas are those that involve customer interactions - typically with your website, from your POS, and mail send-outs, generally making up the vast bulk of the data stored in the CDP.
Both lists can be sorted, and for the Interaction Schemas, the current Data Retention Period is shown. By default, such data is stored for 36 or 60 months for the majority of data schemas, as this is the period stated in the default Data Processing Agreement, depending on the version of the agreement. The displayed bars show how close you are to the point where old data will start being deleted - if you hover over one, you can see exactly how long this particular data has been stored, so far. The age of the interaction data is based on the interaction date and not on the date it was ingested into the CDP.
When exceeding 80 % of the retention period, the bar turns yellow as a soft warning. When the retention period reaches 100 %, data exceeding the configured period will be deleted in one-month batches.
🔍 Note: The data retention policy does not apply to anonymous profiles (profiles consisting of a cookie-only), which are deleted after 12 months of inactivity. To learn more, see the information about anonymous profiles, person identifiers and profile unification.
🗯️ FAQ
Q: Why is there no retention period on other schemas than interaction schemas?
A: Only interaction data holds an interaction date as a default. Person and product data in the CDP is normally overwritten in full loads in frequent intervals, meaning that the CRM- or PIM-system holds the information on whether data is up-to-date.